ACTIVIDAD 2.1.A INSTALACIÓN DE WEBMIN
En esta práctica vamos a ver el papel que tienen en los sistemas las fases utilizadas en la instalación de diferentes aplicaciones en los sistemas actuales y sus procesos de implantación. También vamos a abordar la actualización, instalación de parches y la gestión de controladores en los sistemas operativos, así como el registro del sistema.
Lo primero que vamos a hacer obviamente es crear una nueva máquina virtual en VirtualBox, y en ella vamos a realizar una instalación de un sistema operativo Ubuntu Server 24.04.
Los parámetros completos de la máquina son los que se pueden ver a continuación, y en ellos se puede observar como ya tenemos en la unidad óptica virtual la ISO de Ubuntu Server, y el adaptador de red lo tenemos configurado en Adaptador Puente.
Así pues, a continuación hacemos clic en Iniciar para proceder a la instalación.
En la siguiente pantalla, pulsamos Intro para poder iniciar la instalación.
A continuación debemos seleccionar un idioma que entendamos, como el español.
En la siguiente ventana se nos advierte que hay una nueva versión, pero como la práctica la vamos a realizar con la versión 24.04, le decimos que no.
A continuación seleccionamos la disposición del teclado.
Y ahora seleccionamos el tipo de instalación que queramos hacer de Ubuntu Server.
Seleccionamos la tarjeta de red por defecto que ya hemos configurado en la máquina virtual en Adaptador Puente.
En la siguiente ventana como no vamos a usar ningún proxy, lo dejamos en blanco y pulsamos en Hecho.
Esperamos a que la instalación cargue los enlaces alternativos de los repositorios.
Seleccionamos el disco que viene por defecto, ya que es el único que tenemos en la máquina virutal, y usamos el tabulador para desplazarnos hasta abajo, y pulsar en Hecho.
A continuación se nos muestra un resumen de las particiones que se harán en el disco.
Hacemos clic en Hecho y en Continuar, que será la siguiente ventana que nos aparecerá para que confirmemos.
Introducimos las credenciales de la máquina, así como el nombre de usuario y password que vayamos a usar.
En la siguiente ventana dejamos la opción por defecto.
En la siguiente opción, si queremos podemos instalar ya el paquete OpenSSH que nos hará falta para copiar los paquetes del host a la máquina virtual, pero vamos a dejarlo para luego, y lo instalamos mediante comando.
En la siguiente pantalla si queremos podemos instalar alguna GUI o interfaz gráfica, pero no vamos a instalar ninguna, y todo lo que hagamos se realizará con el prompt.
Y ahora solo hay que esperar a que termine la instalación.
Y ya hemos acabado con la instalación de Ubuntu Server, y podemos acceder con las credenciales que hemos configurado.
Ahora vamos a apagar la máquina, y realizar dos instantáneas.
Una vez tomada ambas instantáneas, volvemos a iniciar Ubuntu Server, y lo primero que vamos a hacer es ejecutar el comando sudo apt update.
Lo segundo que vamos a hacer es instalar el paquete openssh-server, es decir aquel que no instalamos durante la instalación.
Para ello escribimos el comando: sudo apt install openssh-server, siendo el resultado el siguiente:
Ahora vamos a escribir el comando ip a para saber cual es la IP de la máquina.
Y vemos como es 192.168.1.32
El siguiente paso es abrir Bitvise SSH Cliente y acceder de forma remota a la máquina con nuestras credenciales, para poder usar el corta y pegar.
A continuación vamos a realizar la instalación de Webmin y de sus dependencias usando la instalación local, mediante el comando dpkg.
Así que primero vamos a descargar el paquete Debian de Webmin de la página web oficial, y lo guardamos en el disco duro de la máquina host.
Y ahora lo vamos a subir a una carpeta, llamada sinapt que hemos creado en nuestro servidor mediante una consola remota SFTP de Bitvise.
Y si abrimos una terminal remota también mediante Bitvise vemos como efectivamente el paquete se ha subido a la carpeta especificada.
Una vez subido el Webmin a nuestro servidor, vamos a realizar la instalación local, mediante el comando sudo dpkg -i webmin_2.600_all.deb
Pero no se ha podido realizar la instalación porque faltan dependencias. Así que el siguiente paso es descargarlas e instalarlas, y una vez hecho intentar instalar otra vez Webmin.
En lugar de buscar los paquetes, y subirlos mediante SFTP, esta vez voy a usar los siguientes comandos:
- sudo apt-get download perl-openssl-defaults
- sudo apt-get download libauthen-pam-perl
- sudo apt-get download libnet-ssleay-perl
- sudo apt-get download libio-pty-perl
- sudo apt-get download unzip
Sale un mensaje de error, pero no pasa nada porque los paquetes se han descargado en dicha carpeta.
El siguiente paso es instalar las dependencias y Webmin
Para ello vamos a usar el siguiente comando:
- sudo dpkg -i *.deb
Y efectivamente vemos como se ha instalado las dependencias faltantes y Webmin.
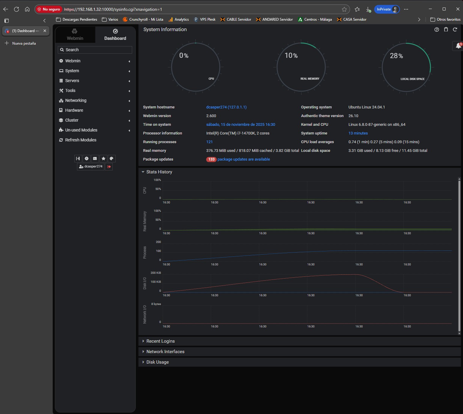
Ya solo queda entrar en Webmin, por ejemplo, a través de un navegador desde Nuestro host, usando la IP que ya conocíamos de Nuestro Ubuntu Server, para ver cómo funciona.
Por último, volvemos a realizar una instantánea.






































No hay respuestas